AWS SES Connector
Send emails with ease using the AWS SES Connector. This connector leverages Amazon Web Services' Simple Email Service (SES) to enable email sending capabilities. For detailed information on AWS SES, refer to the official documentation.
Ensure you have the email address (or domain) you intend to use verified with AWS SES. Then, you can proceed to obtain your AWS Access Key ID and Secret Access Key from your AWS account.
Configuration
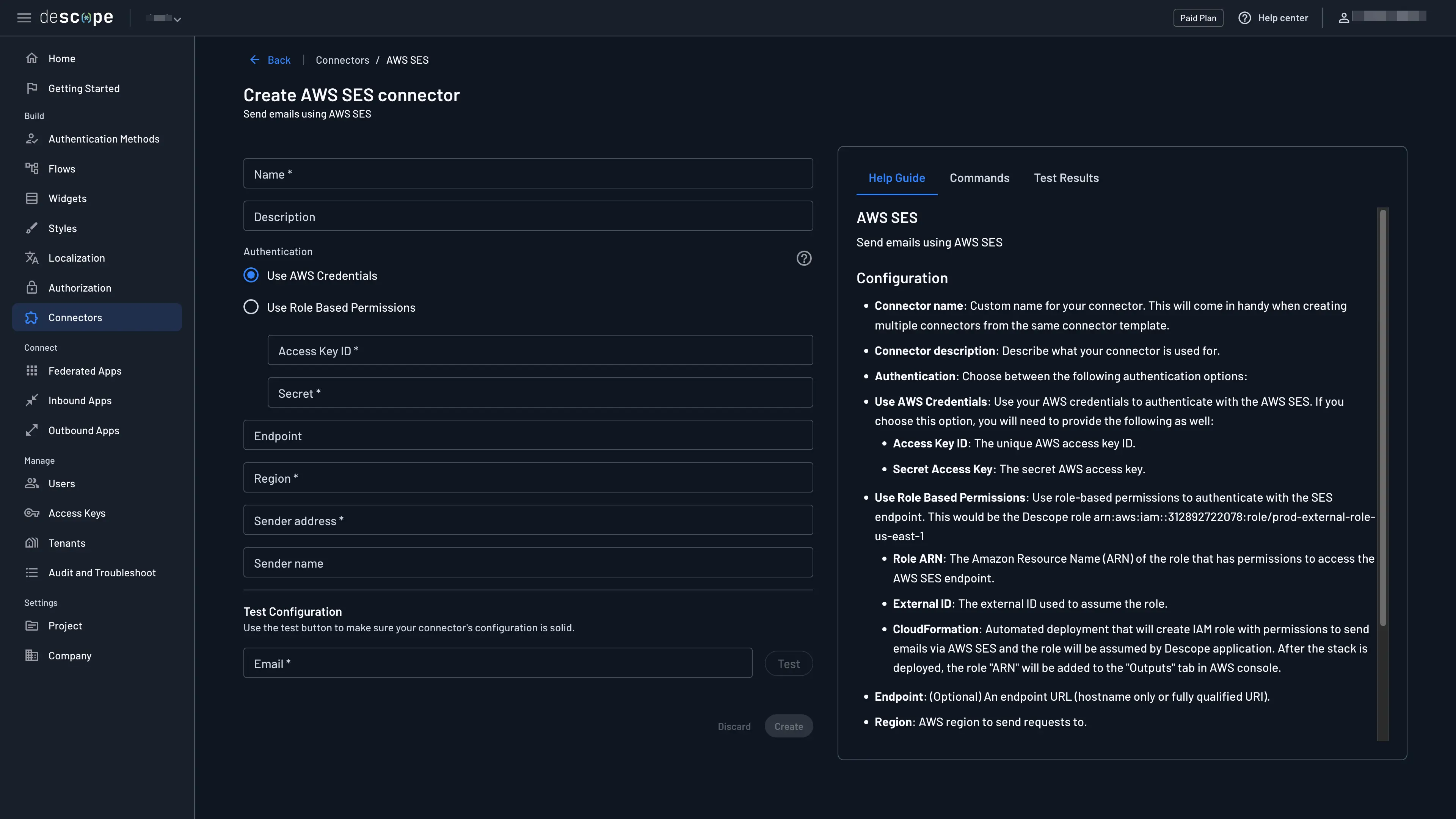
To integrate the AWS SES Connector into your project, navigate to the Connectors page, select the AWS SES connector, and configure the following parameters:
- Connector Name: Assign a custom name to your connector. This is particularly useful for differentiating between multiple connectors derived from the same template.
- Connector Description: Provide a description of what your connector is used for.
- Authentication: Choose whether to use AWS credentials or role-based permissions to authenticate. Follow the guidance below to configure each method.
- Endpoint (Optional): Specify an endpoint URL, which can be either the hostname alone or a fully qualified URI.
- Region: The AWS region your requests should be directed to (e.g.,
us-west-2). - Sender Address: The sender email address that will appear on outgoing emails. Make sure these are registered properly in your server.
- Sender Name (Optional): The sender name that will appear on outgoing emails.
Authentication
Use AWS Credentials
Getting the Access Key
- In AWS, navigate to Services in the top left and select IAM. On the IAM page, navigate to Users.
If you don't have an IAM user, create one now. If you already have one, click on "Add Permissions". You can assign the required permissions either by adding the user to a group or by directly attaching policies to the user. For more information see Amazon Documentation.

Assign the following permissions policy to your SES service account. You can create a new policy with these permissions and attach it to the user:
{
"Version": "2012-10-17",
"Statement": [
{
"Effect": "Allow",
"Action": [
"ses:SendRawEmail"
],
"Resource": "*"
}
]
}
- Go to the User's page and click on "Create access key" and then on "Third-party service" if you are adding the policy directly.

- Make sure to save your Secret access key as you won't be able to view it again.

- Insert the
Access KeyID and secret to the Descope console.
Use Role-Based Permissions
Creating the Role
-
Insert the
regionand thesender addressname. -
Doing so will create a
Cloud Formation Stacklink:

- Following the link will prompt creating a stack - completing the creation will configure the role for you.

Important
When creating a custom IAM role for the AWS SES connector, you must include the following trust policy to allow Descope to assume the role:
Trust Policy Requirements:
- Principal:
arn:aws:iam::312892722078:role/prod-external-role-us-east-1 - External ID: The external ID provided by Descope during connector configuration
- Action:
sts:AssumeRole
Your trust policy should look like this:
{
"Version": "2012-10-17",
"Statement": [
{
"Effect": "Allow",
"Principal": {
"AWS": "arn:aws:iam::312892722078:role/prod-external-role-us-east-1"
},
"Action": "sts:AssumeRole",
"Condition": {
"StringEquals": {
"sts:ExternalId": "your-external-id-from-descope"
}
}
}
]
}Without this trust policy configuration, you'll receive an is not authorized to perform: sts:AssumeRole error when testing the connector.
- Insert the role ARN created, e.g.
arn:aws:iam::312892722078:role/prod-external-role-us-east-1into Descope's console.
Troubleshooting Tips
When using role-based permissions with the AWS SES connector, keep the following in mind:
-
Configuration Sets: If you're using a configuration set, make sure to grant access to it in the role-based access policy. The IAM role must have SES send permissions (for example,
ses:SendEmailand/orses:SendRawEmail) that allow use of the configuration set resource, such asarn:aws:ses:us-east-1:123456789012:configuration-set/ExampleConfigSet. -
Identity ARN Matching: Ensure that the Identity ARN in your connector configuration (the SES identity for the sender email address or domain) matches an identity that the IAM role is allowed to use. For example, if you send from
no-reply@example.com, the corresponding SES identity ARN would look likearn:aws:ses:us-east-1:123456789012:identity/example.com, and that ARN must be covered by the role's SES permissions.
Dynamic Value Configuration
You may want to dynamically configure sender details depending on the tenant sending the message.
To do so, configure the value of Sender Address or Sender Name to be {{options_<dynamic-val>}}, replacing <dynamic-val> with the name of the dynamic value you would like to utilize.
Refer to the Template Options doc to learn how to set these dynamic values when using messaging connectors with our Flows or SDKs.

Testing
Before you fully integrate your connector, it's important to test its configuration:
- Provide an email address to which a test email will be sent.
- Use the Test button to send a test email.
This process verifies that your connector is correctly configured and capable of sending emails through AWS SES.
For any issues or further assistance, consult the AWS SES documentation or contact Descope support.
Activating Connectors
After successfully configuring the AWS SES Connector, you can utilize it in various ways depending on your application's requirements. Whether it's sending notification emails, marketing content, or transactional messages, the AWS SES Connector streamlines the email delivery process within your projects.
- One-time Password (OTP)
The first way to use the Amazon SES connector is to send email OTP messages. Simply head to Authentication Methods, click One-time Password, and choose a different Connector to send emails.

You can even create custom templates to adjust the OTP message.

- Send Email Messages in Flow
The second option is to add the Amazon SNS widget in the flow to send email messages. Simply navigate to the flow and add the connector widget.
